Table of Contents
- Context
- Demo use-case
- Monitoring System in Production Environment
- Requirements
- Code walkthrough
- 1. Clone the repo
- 2. Configuration Files
- 3. Run the Docker
- 4. Grafana
- Connection
- Dashboards
- 5. (Bonus) Slack Notifications Setup
- Create a webhook URL for your Slack channel
- Set up a contact point between Grafana and Slack
- Create an Alert Rule
- Final words
- Recommended Reads

Do not index
Do not index
Canonical URL
In the world of machine learning, almost every data science project starts with an exploration phase in the Jupyter notebook. After extensive training and testing, the model is ready to be elevated to production. Then it's integrated into the deployment pipeline and hosted as an API. Although this may seem like the end of the journey, an essential component is still missing: a monitoring system.
In this blog, we dive into the process of setting up a monitoring system using NannyML with the support of three tools - Grafana, PostgreSQL, and Docker. With their help, you can make sure your machine learning model keeps delivering business value and have the impact you'd signed off on.
So buckle up, and let's get into it!
Context
Demo use-case
A recent study published in Nature has revealed that 91% of machine learning models suffer from performance degradation in production. So, unfortunately, your machine learning model will likely experience this issue. But there is a light at the end of the tunnel: the constant monitoring of its performance.
Performance monitoring can be challenging, mainly when the ground truth is not immediately available. However, NannyML can estimate the model's performance based on input data and its predictions, even when the target value is delayed. In the following paragraphs, we'll dive into a monitoring system with estimated performance for car price prediction.
We'll use a synthetic dataset created explicitly for this purpose to demonstrate this system. The model's task is to predict a used car's price based on seven different features.

This is a snippet of our data where
y_true is an actual target value, and y_pred is a model's prediction. The dataset is split into two sets:- reference - testing data and predictions
- analysis - production data and predictions
You can find more detailed information about the dataset in the docs.
To mimic the production environment, we will simulate the daily run of NannyML. Don't worry; the process will be faster than it sounds. We will speed it up so a day's worth of data will appear every minute on our Grafana dashboard.
Also, as a bonus, we will set alerts up in Grafana with notifications in Slack.
Monitoring System in Production Environment
The following image is an overview of the machine learning model lifecycle stages, including development and deployment. Initially, the model gets trained and tested before being implemented as a predictive service in a production environment.

In this context, we will focus specifically on the Monitoring System aspect and its parts:
- NannyML - the core of the operation, it takes the testing(reference) and production(analysis) data and returns the performance estimation and drift detection calculations.
- PostgreSQL - a database that stores the outputs from NannyML.
- Grafana - the dashboard visible in the browser, where we can monitor our performance and drift detection.
- Docker - the underlying software that bonds altogether, allowing us to run our application with just one command. If you want to understand the basics of Docker, check out this article.
Requirements
The only thing we need to download and install is Docker. Here's a link with the instructions on how to do it.
Now that we've gone through the entire system, its components, and requirements, it's time to roll up our sleeves and dive into the repo itself! Let's get started!
Code walkthrough
Note: The demonstrated snippets of the code are tailored for Mac and may differ on Windows, although the Docker commands and outputs should be the same.
1. Clone the repo
The first step is to go to NannyML's GitHub link and to git clone the examples repo.
$ git clone https://github.com/NannyML/examples.gitAs previously stated, our focus is on the regression example in which data is received every minute. That's why the directory for this example is named regression_incremental. Additionally, the repository includes other examples, such as binary and multiclass classification and regression, but the data for these cases remains static.
$ cd regression_incremental2. Configuration Files
Before running Docker, it's good to see what we are setting up. In our directory, there are two important configuration files:
1. NannyML -
nann.yml First let’s take a closer look at it in command line:
$ cat nannyml/config/nann.yml
As we can see here, there are multiple essential sections to specify for your project, like:
- input - inputs for NannyML read from /data directory
- reference data - path for the reference set
- analysis data - templated path for the analysis set, to ensure that you read file from the specific year, month, day, and minute
- output - defines where we write the results
- connection_string - configures where and how to connect to PostgreSQL
- model_name - it’s useful when we are monitoring multiple models, and we want to watch them at the same dashboard
- problem_type - type of use case we are working on
- chunker
- chunk period - refers to the division of data into parts or segments. In our context,
Drepresents a daily split, meaning each chunk period is equal to one day.
- store
- file and path defines where we store the performance estimators
- scheduling - defines how often we are running the NannyML, for the demo purposes we set it to one minute
- column_mapping - specific information about the input features
2. Docker -
docker-compose.yml$ cat docker-compose.yml
This file is all setup and good to go. We are taking a look at it to understand better the containers that Docker is setting up:
- metric-store - a PostgreSQL container providing the database for storing the NannyML’s outputs
- grafana - a Grafana container that connects to the metric-store, and display it in the dashboard
- incrementor - a custom built container running a Python script that will take the analysis data, group it per day and write each group in a directory following the template used above.
- nannyml - The NannyML container processing the calculations
3. Run the Docker
docker-compose up is a command used in Docker to create and start containers for each service, defined in a docker-compose.yml file. It makes it easy to run, test, and debug an application without worrying about the underlying infrastructure and dependencies.Finally, let's bring all our containers alive:
$ docker compose up
When you execute this command, you'll see a lot of output, but once you spot the NannyML logo, it indicates that the first run started. After it's finished, we should see our results on the dashboard.
Understanding how nannyML can integrate with your monitoring solution? we can help you get started. Talk to one of the founders who understand your use case
4. Grafana
Connection
Our Docker is running and we can see how the model is performing in Grafana. To see the dashboard, open up the browser and go to http://localhost:3000. Now, log in using the username
nannyml and password nannyml .
Dashboards
In the navigation menu on the left, there’s a
Dashboard icon. To see the available dashboards, click on the Browse button. 
As I mentioned before using the Grafana, we can monitor two values:
Performance Dashboard

Before we dive into the analysis, it's important to change the
refresh value in the top right corner to 1m. This will provide us with a real-time view of the performance.We can see numerous alerts divided into two categories, estimated and realized. Estimated are the results of our DLE performance estimator, while realized represents the actual performance computed using the ground truth.
Additionally, Grafana offers an interactive dashboard, allowing us to arrange and customize the graphs for optimal viewing. In this instance, I only saved the alerts for the
MAE metric and changed the size of the plots to make everything fit on the screen.
The estimated performance has experienced a significant drop since March, leading to 12 alerts in estimated MAE. We can also observe graphs for other metrics changing the value in the
Metric dropdown menu at the top.p. Additionally, the actual performance is recorded until February 24th, while the estimated performance is still ongoing. This is due to the delayed target values, as the actual price of a car is challenging to acquire in real-life situations. Data on car prices can be collected through various methods, like tracking sales prices at dealerships, online marketplaces, or conducting surveys with experts. However, all of these methods take time, resulting in a delayed availability of the ground truth.
Anyway, we can see a persistent decline in the estimated performance. It indicates the need for additional analysis to detect data drift and find potential explanations.
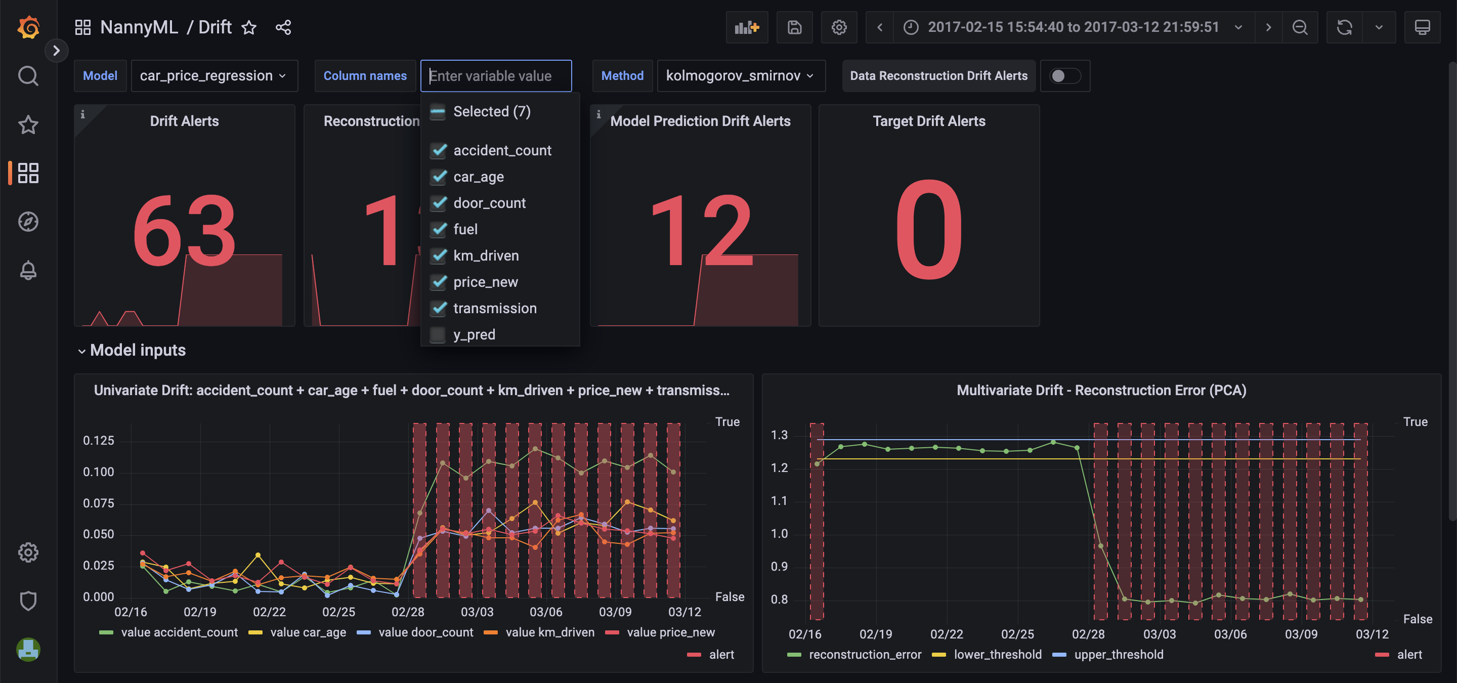
Drift Dashboard

As we can observe, we ended up with numerous alerts. The results displayed above are calculated for the selected model, column name, and method. We can manipulate these values based on the results we wish to see. The multivariate drift error provides a more general view of potential data drift and clearly shows significant changes in the inputs. This drift also overlaps with the decline in the estimated performance, suggesting a possible cause.
To gain deeper insight into which feature is responsible for this, we can plot all of them on one graph.

In the Kologorov-Smirnov graph, the feature that has undergone the most significant drift is the accident_count. Further analysis and investigation go beyond the scope of this blog post and requires a data scientist to step in.
If you have finished working with Grafana, you could stop the container using the
CTRL+C, and to entirely remove the containers, run this command:$ docker compose down5. (Bonus) Slack Notifications Setup
Now, we can get to our bonus part where we are setting up the Grafana Alerts along with the Slack.
Create a webhook URL for your Slack channel
- Right-click on your channel and go to
View channel detailsthen to theintegrations.
- Now you can click on the
Add an Appbutton.
- Search for incoming-webhook.
- Click on
viewand thenconfiguration.
- The new window should pop in the browser and click on
Add to Slack.
- Choose a channel and click on
Add Incoming WebHooks integration.
- Don’t close the window in the browser, go to Slack and see if you got this message:

- Copy the Webhook URL from the browser.
Set up a contact point between Grafana and Slack
- Run the
docker compose upand go to Grafana : http://localhost:3000/alerting/notifications
- Click on
New Contact Point.
- Add :
- Name:
Slack - Contact point type:
Slack - Webhook URL: Paste your Webhook URL
Test it by clicking on the
Test button next to the Contact point type, with predefine message, which should look like this:
- Set Slack as a default Notification Policy
- Go to Grafana again, and click on
Notification policiesnext to the Contact Points. - You should see the Root policy - default for all alerts. Now go to the
Edit, and change theDefault contact pointto Slack andSave.
Create an Alert Rule
To keep things straightforward, we will limit ourselves to setting up the
Alert Rule only for the estimated performance. In other words, when the value of the alert (calculated by NannyML) reaches 1, indicating that the estimated performance is beyond the threshold, we will receive a notification on Slack.- Go to the dashboard, and edit the Estimated Performance Graph.
- Then click on
Alert→Create alert rule from this panel.
- First, remove the
ValuesandThresholdqueries since we will only use theAlertone.

- Convert the
alertvalue to int by adding the::int

- Now we can add the condition if the last value of alert is above 0(estimated performance is beyond threshold), we get the notification. Also,
Run queriesto make sure everything is working fine.

- Alert evaluation behaviour, we set it to every minute, since our data comes in that schedule. The
forargument is set to 0s, since we want our alert start firing straight away.

- The rest will work well with default setup, just you need to put arbitrary name in the group section for the demo-purposes. Now, click
Save and Exit.
- Now you should see this message on your Slack channel:

Not feeling like deploying nannyML on your own? we can help you get started. Talk to one of the founders who understand your use case
Final words
Congratulations on making it to the end! By now, you have gained a good understanding of the process of deploying NannyML in production. You have learned about the significance of a monitoring system and the different components required for its implementation, including the configuration files for Docker setup. You have also gained knowledge on how to navigate and utilize Grafana, as well as how to integrate it with Slack to receive alert notifications. Now you're fully equipped to experiment with this setup on your own and incorporate it into your system!
Recommended Reads
Tutorial: Monitoring a Machine Learning Model with NannyML and Google Colab

Checking for Data Quality Monitoring Unseen and Missing Values with NannyML

Also, if you are more into video content, we recently published some YouTube tutorials!
Lastly, we are fully open-source, so remember to star us on GitHub! ⭐
